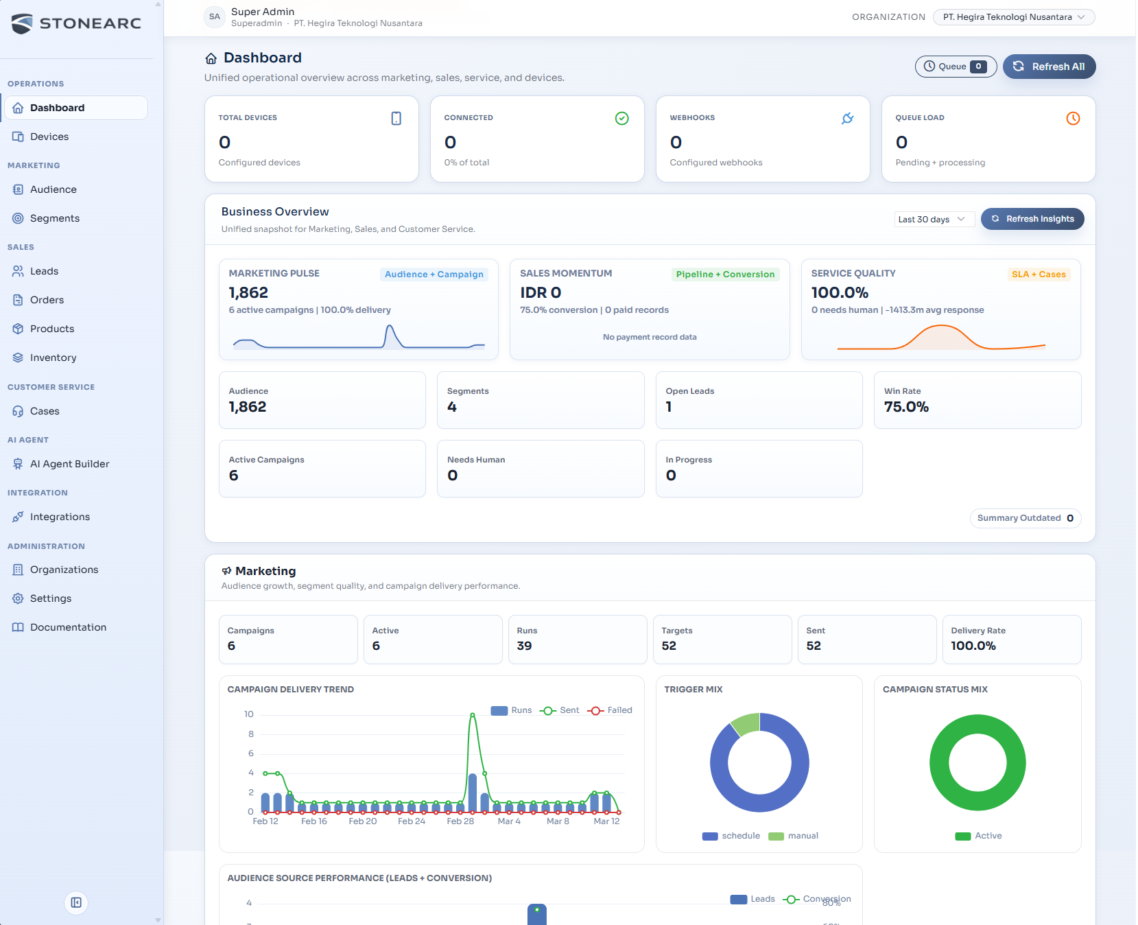
Marketing
Audience, segments, blasts, and campaign planning — all from one desk.
Marketing sends campaigns. Sales closes deals on WhatsApp. Service keeps customers coming back. Stonearc connects all three — so no context is lost at any handoff.



Audience, segments, blasts, and campaign planning — all from one desk.
Promo replies become live sales conversations — campaign context already attached.
After-sales, complaints, and repeat triggers feed the next campaign cycle.
Most teams run marketing, sales, and service on separate tools. The result: context breaks at every handoff, teams rebuild the story from scratch, and repeat orders never loop back cleanly into marketing.
Stonearc connects all three inside one arc.
Build audiences, shape segments, prepare templates, send blasts — data stays connected to the next conversation.
When customers reply to a promo, the conversation becomes a sales inbox with campaign context already attached.
Questions, complaints, and follow-ups are handled with the same conversation and order history.
Service outcomes and purchase history feed back into segmentation for the next campaign cycle.
Marketing, sales, service, AI, and integrations each have a compact workspace — not a noisy dashboard.
Audiences, segments, templates, and blast planning — ready before the first promo goes out.
WhatsApp replies become the live sales inbox. Campaign context is already there — just follow up.
Cases, complaints, and after-sales stay attached to the same conversation and order history.
Campaigns, chats, orders, and service are readable in one complete customer memory.
AI replies based on configured knowledge, then hands off when human judgment is needed.
Multi-LLM connections, n8n, Flowise, webhooks, and workflow automation — all in the same flow.
Stonearc ships a native builder for sales and service AI agents. Choose runtime per device, configure knowledge and guardrails, then let AI help — with full control over when humans take over.

Configure instructions, knowledge base, capabilities, and test directly in the playground.
AI auto-replies, then hands off to sales or service when confidence drops.
Each device can run a native agent, workflow, or custom webhook.
Intent, confidence, reply path, and tool traces — all stay visible.
Platform integrations
Stonearc is built so every team works inside the same customer story — not handing off context through screenshots, notes, and guesswork.
Short answers, straight to the point.
No. Blasts are just the opening move. Stonearc is designed to carry the customer journey into sales conversations, order handling, customer service, and repeat campaigns.
Yes. That is the core idea. Marketing launches campaigns, sales responds to chats and closes orders, service continues the relationship — all on one platform without losing context.
Yes. AI replies based on configured knowledge, then hands off to sales or service when the flow needs human judgment. Confidence and traces stay visible.
Stonearc already supports connections to various LLMs (OpenAI, Anthropic, Google, etc.), custom webhooks, n8n, Flowise, and other workflow automation tools.
Yes. Stonearc is designed for real deployments and can be adapted for self-hosted environments.
Share how your team runs marketing blasts, handles sales chats, processes orders, and resolves after-sales requests. We will map the flow into Stonearc.
Best for teams that want customer journeys to keep moving instead of restarting at every handoff.